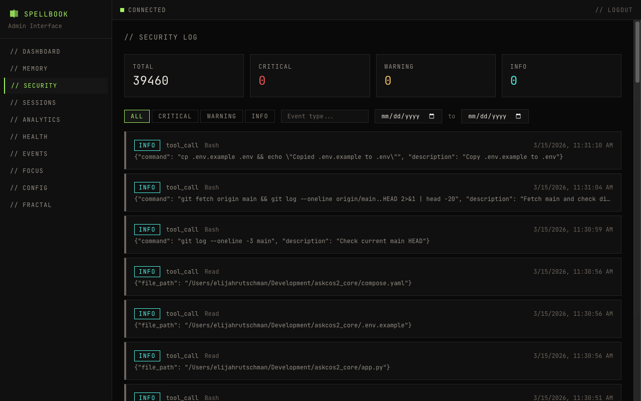
Security Log¶
The security page displays all events from the security_events table in spellbook.db.

Filters¶
- Severity: Filter by info, warning, error, or critical
- Event type: Filter by specific event types
Table Columns¶
| Column | Description |
|---|---|
| timestamp | When the event occurred |
| event_type | Category of security event |
| tool_name | Tool that triggered the event |
| severity | info, warning, error, or critical |
| details | Summary of the event |
Expandable Rows¶
Click a row to see the full event payload.
Pagination¶
Results are paginated with configurable page size.